How to – Generate Reports from the Dashboard
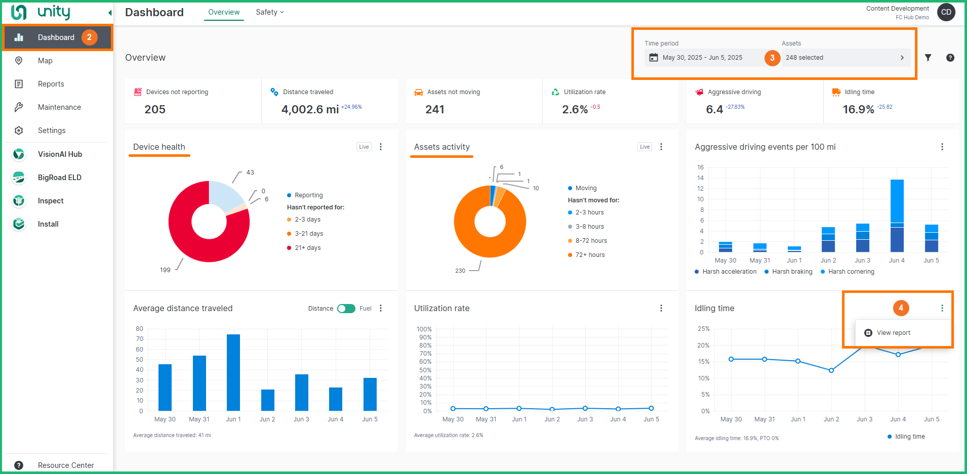
When viewing the Aggressive driving, Distance, Fuel, Utilization or Idling chart on the Dashboard, you can easily generate a Daily Summary Report with the same parameters (date range + assets) to examine the report data in greater detail.
Note: The Device health and Asset activity charts are linked to the Asset List report.
Follow the steps below to generate a Report from the Dashboard:
-
Log in to Unity
-
The Dashboard module will be displayed by default
-
From the Filters section select a Date range and Assets, then click the Apply filters button
-
From the desired Key Performance Chart, click the 3-dot menu button and select View Report