How to – View Aggressive Driving
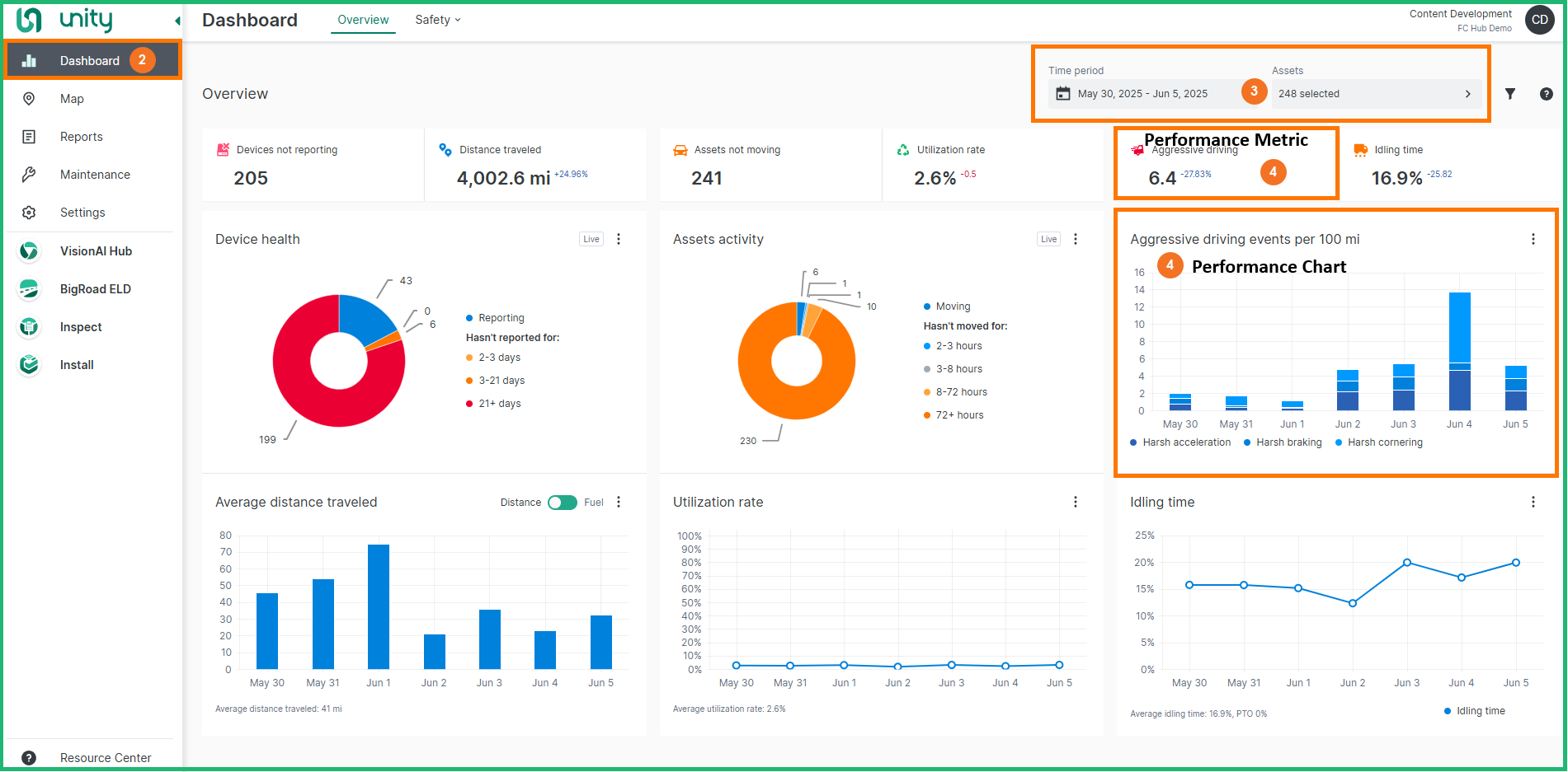
The Aggressive driving chart displays the selected assets’ average triggered aggressive-driving events per 100 miles (or kilometres) of distance traveled during the selected date range.
The Aggressive driving metric shows the selected assets’ average number of triggered aggressive-driving events per 100 mi/km of distance traveled for the entire selected date range. The KPI change indicator beside the metric shows how much the KPI value changed compared to the previous period. Depending on the selected date range, the average number of aggressive-driving events is displayed on a daily, weekly or monthly basis.
Follow the steps below to view Aggressive Driving on the Dashboard:
-
Log in to Unity
-
The Dashboard module will be displayed by default
-
From the Filters section select a Date range and Assets, then click the Apply filters button
-
View the Aggressive Driving Performance Metric & Chart
Click on the chart legend to disable legend items and focus on a single event type.