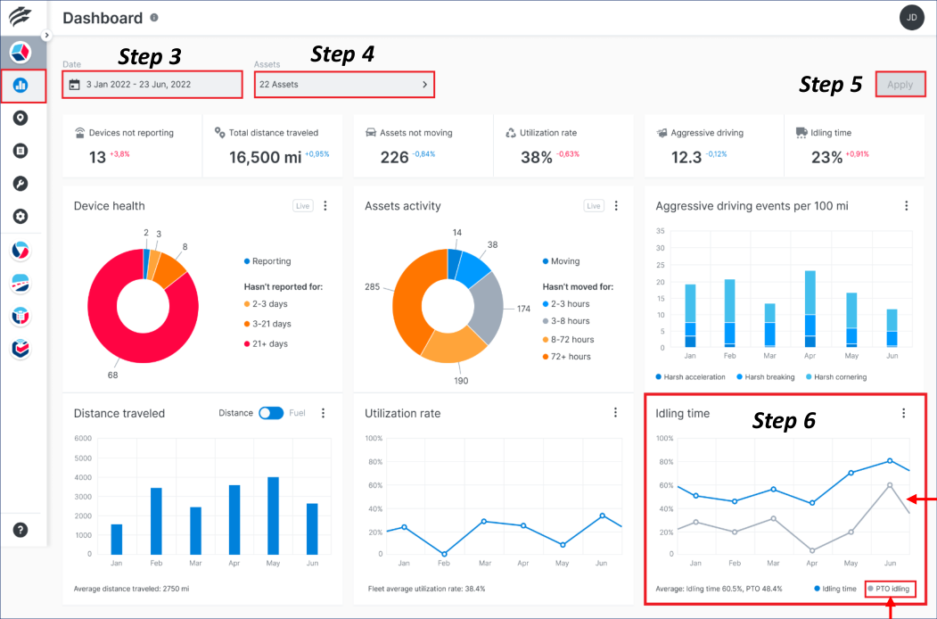
How to – View PTO Idling Data
A secondary data line for ‘PTO on idling time %’ has been added to the existing Idling Time chart. It displays the selected assets’ average PTO-on idling-time percentage during the selected date range. PTO on idling time % is calculated by dividing the selected assets’ total PTO-on idling duration by the selected assets’ total engine-on hours, multiplied by 100.
Follow the steps below to view PTO Idling Data on the Dashboard from the Idling Time chart:
-
Log in to Unity
-
The Dashboard module will be displayed by default
-
Select a Date Range*
-
Click the Assets drop-down arrow and select the desired assets
-
Click the Apply button
-
From the Idling Time Performance Chart, view the PTO Idling information (if available)
Note: If PTO on idling time % data is not available at all, then the secondary line will not be shown and PTO on idling time % is hidden from the chart legend.